¿Por qué las Redes de Distribución necesitan Sincrofasores?
La muy apreciada red distribución ha ido cambiando rápidamente en el tiempo, impulsada por factores económicos y ambientales de la generación renovable y las cargas no lineales.
La nueva generación y cargas asíncronas normales, de baja inercia, trae consigo una serie de desafíos técnicos que requieren herramientas diferentes a las usadas tradicionalmente.
Los sistemas de monitoreo SCADA que estaban reservados exclusivamente para la Transmisión, ya se utilizan en Distribución para lograr el control en forma más efectiva y con menos retrasos.
Sin embargo, los SCADA no son la solución ante emergencias donde la visibilidad, la tendencia, la previsibilidad y la información en línea son fundamentales para tomar decisiones correctas.
Los principales beneficios de los sincrofasores son la captura de datos de las redes de distribución, la visualización de los sincrofasores de la red especialmente en los puntos críticos, y el almacenamiento de los datos parámetros de la red para facilitar el posterior cálculo y modelación de la red.

Figura1: Topología general de una red de distribución con sincrofasores

Figura 2: La red de PMU de la perspectiva de IT
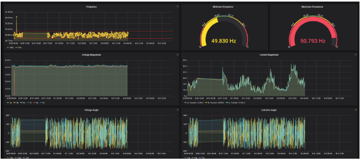
Figura 3: Los paneles de control personalizables presentan parámetros de red casi en tiempo real de una manera atractiva, otorgando a los ingenieros electricistas y al mantenimiento personal visibilidad de la red inigualable.
Figura No. 4: NOJA Power Analytics Dashboards permite a los usuarios obtener conocimientos y datos de su red de distribución en tiempo real
Fuente: NOJA Power
- Comulsa representante exclusivo de NOJA Power sólo para Chile
- Mas información con erich.lorber@comulsa.com